在瞬息万变的金融市场中,越来越多的投资者希望借助更智能、高效的方式来提升交易表现。对于没有时间全天盯盘、缺乏深入分析能力,或刚入门外汇和差价合约交易的新手来说,跟单交易(Copy Trading)无疑是一种便捷且具有吸引力的解决方案。cTrader Copy正是应运而生的创新功能,它集成于广受欢迎的cTrader交易平台中,专为希望复制他人策略或分享自己交易方法的用户设计。作为一个灵活且易于使用的投资平台,cTrader Copy提供了高度透明的策略信息、详尽的历史数据和明确的费用结构,帮助用户做出更明智的投资决策。无论你是希望低门槛跟随优秀交易者的个人投资者,还是寻求拓展影响力的策略提供者,cTrader Copy都能提供可靠的工具与支持。整个使用流程也非常简单:只需使用cTrader ID登录cTrader平台,进入复制区域,即可浏览大量可用策略,查看其历史表现与详细资料,比较费用与风险水平。选定策略后,仅需点击几次即可分配资金并开始复制交易,无需签署复杂合约或承担长期承诺。接下来的部分,我们将详细介绍如何一步步使用 cTrader Copy功能,从注册登录,到挑选适合自己的策略,再到正式开始跟单交易,助您轻松踏入智能投资的新阶段。首先,注册cTrader十分简便。我们GO Markets平台全面支持cTrader系统,已有账户的客户只需登录账户管理平台(Client Portal),即可额外申请一个cTrader交易账户。对于刚接触交易的新手,也可以选择先申请一个模拟账户进行练习。不过需要注意的是,模拟账户使用的是虚拟资金,您只能复制那些标记为免费的策略,无法体验付费策略的完整功能。打开我们的 cTrader 交易软件,在左侧菜单栏中点击“Copy”选项,即可进入策略列表主页。

在“策略”选项卡中,您可以使用多种筛选器,根据个人偏好快速筛选出合适的策略。除了按策略名称进行搜索外,还可以根据账户类型、投资回报率(ROI)以及特定时间范围进行筛选。只需在下拉菜单中选择相应条件,系统便会自动更新并展示符合要求的策略列表。

点击策略列表中的任意策略,即可打开该策略的独立页面。每个策略页面都配有精选图表,方便您快速直观地查看和跟踪关键数据。向下滚动页面,您将看到一系列可视化图表,涵盖投资回报率、账户净值、历史业绩、交易量分布以及投资者相关统计数据。将光标悬停在图表上,即可查看更详细的数值与变化信息,帮助您全面评估策略表现。

在详情(details)部分,您可以查看该策略的复制条件及费用信息,帮助全面评估投资成本与回报潜力。以下是一些关键参数的说明:最低投资额(Minimum Investment):指开始复制该策略所需的最低资金。如果在复制过程中账户净值低于该金额,将无法从复制账户中提取资金。绩效费(Performance Fee):基于高水位线(High Water Mark, HWM)模型,按策略为您带来的净利润收取的费用。管理费(Management Fee):策略提供者为管理投资者资金所收取的固定费用。交易量费用(Volume Fee):按交易量计费,投资者需为每复制一百万的交易量支付相应费用。了解这些费用结构后,投资者可以更有针对性地比较各个策略,选择最符合自身投资目标和成本预算的优质策略。

继续向下浏览页面,您将看到按月展示的盈亏和投资回报率(ROI)图表,便于直观了解策略在不同时间段的表现。图表右侧则列出了该策略的核心统计数据,包括净利润、累计点数、盈利因子、胜率、最大回撤、起始资金与当前余额等关键指标。此外,页面下方还提供了更详尽的交易数据分析。

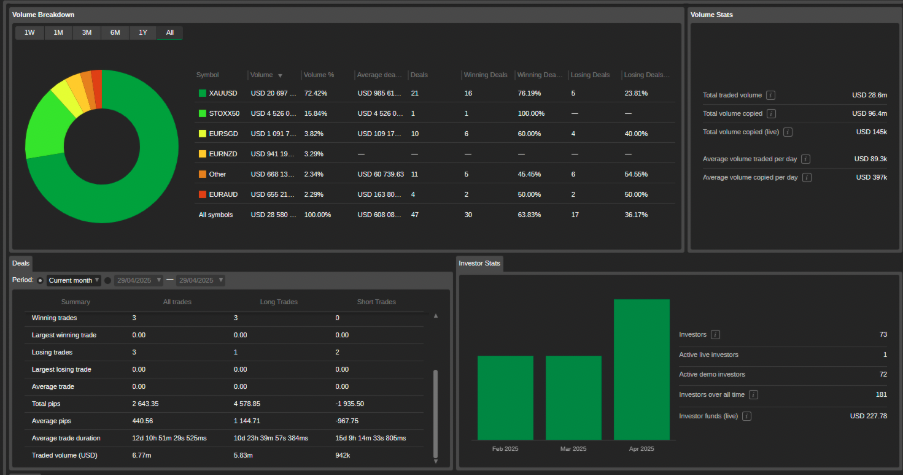
交易量明细饼图显示了交易的代码、各自的交易量、平均交易规模、每个代码的交易数量以及获胜和失败交易的数量及其在整个策略中占交易者总数的百分比。投资者统计图表则显示策略投资者相关的统计数据。

在交易品种(Symbol)选项卡中,系统会根据已平仓的交易情况,列出当前策略所涉及的所有交易品种。多头、空头以及总仓位的交易数量、点差、净利润和盈亏百分比等统计数据,均以对应列的形式清晰展示,便于对各品种表现进行细致分析。您还可以通过设置标准或自定义时间范围,对列表中的合约进行筛选,从而聚焦于特定时间段内的交易表现。在页面下方的历史记录(History)选项卡中,系统还完整列出了该策略的所有已平仓交易,帮助您进一步回顾策略的实际执行情况。通过以上介绍,您已经了解了如何使用 cTrader Copy功能来浏览、筛选并评估不同的复制策略。我们详细探讨了策略的关键数据指标,包括盈亏、投资回报率、交易品种的表现以及历史交易记录等。掌握这些信息后,您可以更加科学地选择最适合自己投资目标和风险偏好的策略。在选定合适的策略后,接下来的步骤是如何开始复制交易,并有效追踪后续的收益表现。在下一篇文章中,我们将深入讲解如何启动复制过程、资金分配、以及如何实时监控复制交易的收益与风险,帮助您更好地管理和优化投资组合。免责声明:GO Markets 分析师或外部发言人提供的信息基于其独立分析或个人经验。所表达的观点或交易风格仅代表其个人;并不代表 GO Markets 的观点或立场。联系方式:墨尔本 03 8658 0603悉尼 02 9188 0418中国地区(中文) 400 120 8537中国地区(英文) +248 4 671 903作者:Michael Miao | GO Markets 悉尼中文部


.jpg)
.jpg)
.jpg)













